Monitoring
OpenTelemetry is an open-source observability framework providing APIs and instrumentation for generating, collecting, processing, and exporting telemetry data, such as traces, metrics, and logs. Its flexible design supports a wide range of backends and seamlessly integrates with modern application tools.
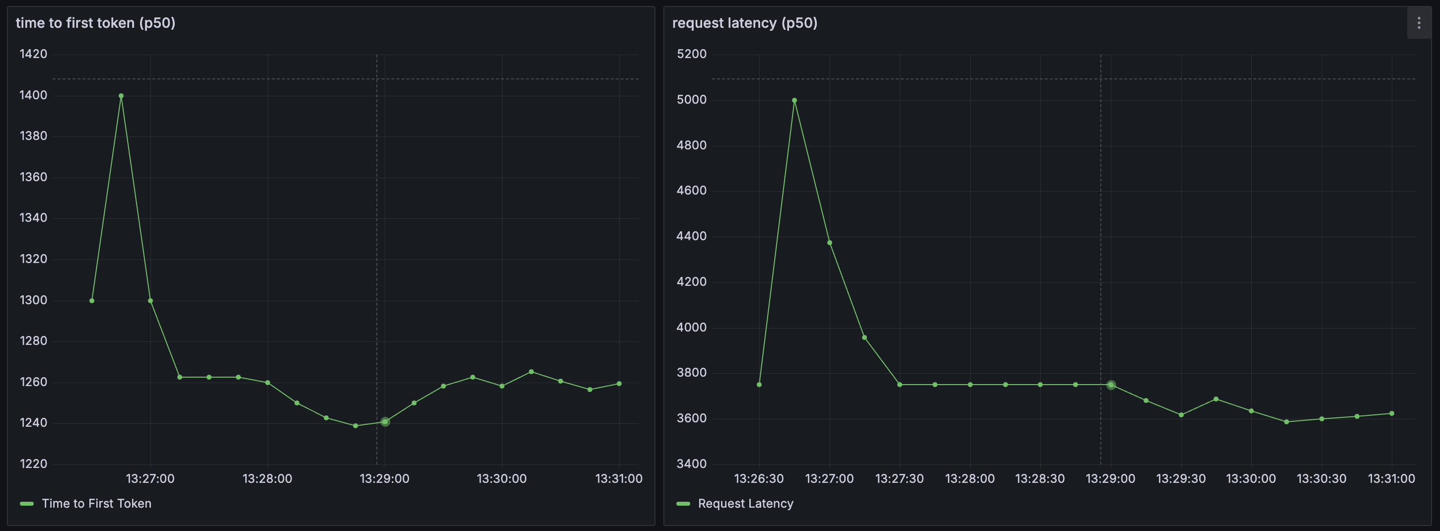
Arch acts a source for several monitoring metrics related to prompts and LLMs natively integrated via OpenTelemetry to help you understand three critical aspects of your application: latency, token usage, and error rates by an upstream LLM provider. Latency measures the speed at which your application is responding to users, which includes metrics like time to first token (TFT), time per output token (TOT) metrics, and the total latency as perceived by users. Below are some screenshots how Arch integrates natively with tools like Grafana via Promethus
Metrics Dashboard (via Grafana)
Configure Monitoring
Arch gateway publishes stats endpoint at http://localhost:19901/stats. As noted above, Arch is a source for metrics. To view and manipulate dashbaords, you will need to configiure Promethus (as a metrics store) and Grafana for dashboards. Below are some sample configuration files for both, respectively.
global:
scrape_interval: 15s
scrape_timeout: 10s
evaluation_interval: 15s
alerting:
alertmanagers:
- static_configs:
- targets: []
scheme: http
timeout: 10s
api_version: v2
scrape_configs:
- job_name: archgw
honor_timestamps: true
scrape_interval: 15s
scrape_timeout: 10s
metrics_path: /stats
scheme: http
static_configs:
- targets:
- host.docker.internal:19901
params:
format: ["prometheus"]